9️⃣Difference Analysis
Understand the differences in characteristics between two groups. The Difference Analysis feature allows you to discern the statistical differences between any two groups.
1. What is Difference Analysis? 
Every company experiences a scenario where one group performs exceptionally while another doesn't.
😁 Wouldn't it be great if you could automatically identify the factors causing these differences?
HEARTCOUNT offers a Difference Analysis feature that can be utilized when you're curious about the statistical differences between any two groups. Through this process of understanding the differences between the two groups, you can pinpoint which variables require attention and which need improvement.
2. Setting up Difference Analysis
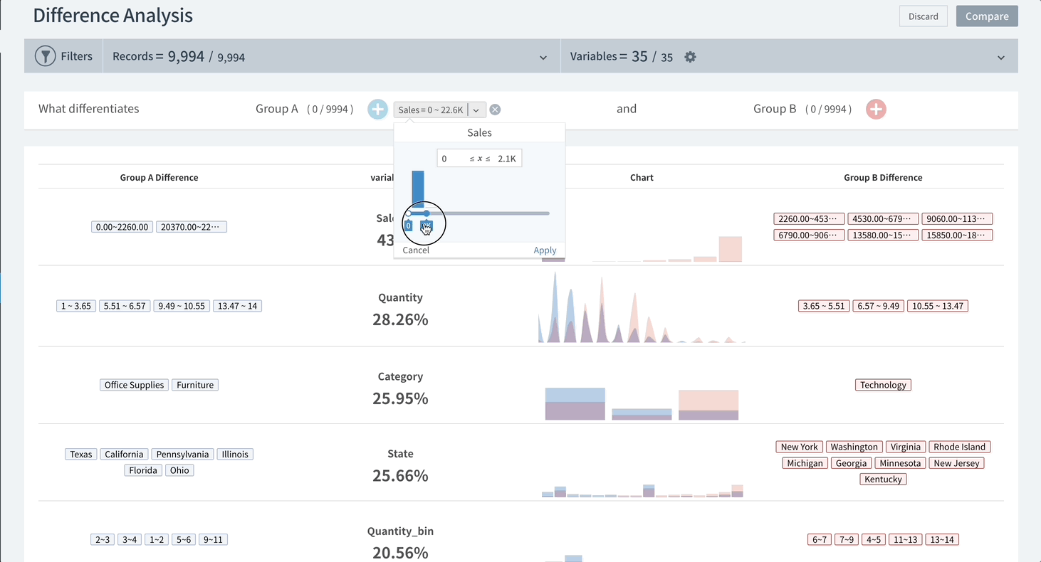
- Click on the - +icons on both the left and right to set up two arbitrary groups (Group A and Group B) whose statistical characteristics you wish to compare. (The example at the top compares conditions between 'Group A_with lower profits' and 'Group B_with higher profits').
- Click the ' - compare' button on the top right.
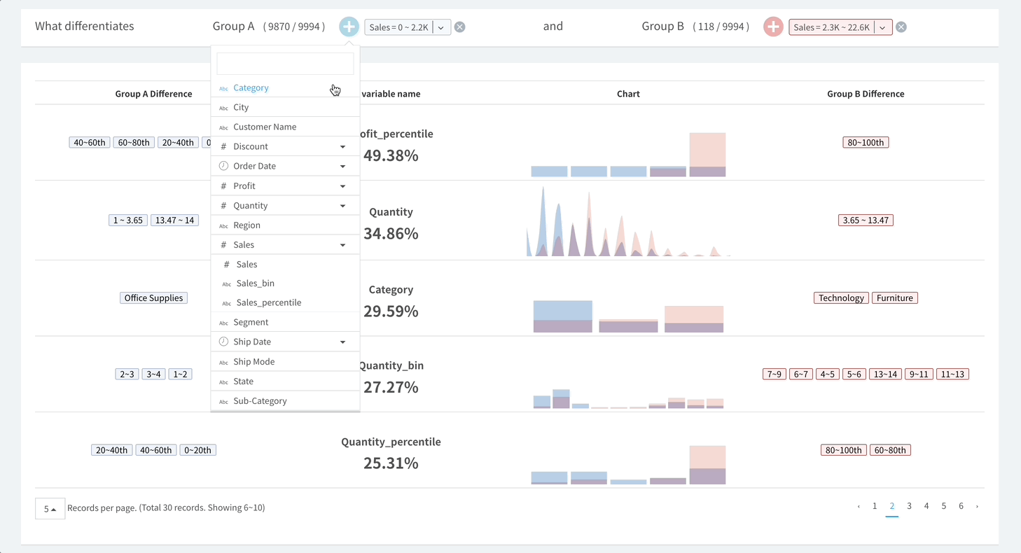
- Variables showing the most significant statistical differences between the two groups set in the analysis conditions are displayed in descending order. 
- If you want to specify the groups in more detail, click on the - +icon to add specific variables using the AND condition for comparison.

*Refer to the screen below: Group A_with lower profits and located in Arizona, California, and Georgia vs. Group B_with higher profits and located in New York, North Carolina, Ohio, and Oregon.

3. Overall Explanation of Difference Analysis

- Variable Name: The name of the variable explaining the differences between the two groups and the statistical difference are shown in percentages. In the illustration above, the second variable, 'Profit', with a value of 72.41%, means that when comparing the 'Profit' distribution between the two groups, if the entire distribution area is considered 100, then the non-overlapping distribution area is 72.41%. Put differently, the larger this number, the better it represents the statistical difference between the two groups. 
- Chart: This visually represents the statistical differences between the two groups. Group B (Profit=0~2.2K) indicates a higher profit group than Group A (Profit=2.3K~22.6K). 
- Statistical Characteristics of Group A/B: This displays the variable value (range) where a specific group has a relatively higher ratio than the other group. *In the example screen above, the 'Profit' in the 484.9~3919.99 range shows the 'higher profit group' exists at a higher ratio than the 'lower profit group'. 
Last updated
